Part 1: Halving, ETFs, Macro
Annotation
The alternative title of this article: "Cryptocurrency Influences Macroeconomics."
This headline is striking and may deter readers because we are used to thinking the opposite: that external market perturbations and speculations influence the blockchain technology sphere. We move from discussions about Federal Reserve rate decisions to topics about who adopted the latest ETF for which cryptocurrency
Remembering the times when cryptocurrencies were mocked and not taken seriously, we did not notice how they became a bargaining chip in one of the most important political events of modern times - the US presidential race.
We are not here to prove this thesis, but if you look through the loud headlines, you can see the reality. BlackRock, whose activities in the crypto sphere we noted two years ago, has triggered a paradigm shift in the perception of the cryptocurrency market:
BlackRock's iShares Bitcoin Trust (IBIT) reached $10 billion in assets under management in just seven weeks, which took more than two years for the first gold ETF in the US.
The gold ETF, as shown by historical analysis, increased capitalization 13 times since its launch.
Larry Fink, CEO of BlackRock, stated that cryptocurrency significantly replaces gold as a means of hedging and preserving value.
Daily trading volumes of Bitcoin ETFs significantly exceed those of gold funds, confirming their rapid adoption and growing popularity among institutional investors.
The 2024 US presidential elections underscore the growing influence of cryptocurrencies on the political landscape. Pro-cryptocurrency candidates such as Donald Trump and Ron DeSantis actively use cryptocurrencies in their campaigns, presenting them as symbols of innovation and personal freedom. Approximately 20% of voters own cryptocurrencies and consider candidates' positions on cryptocurrencies when voting.
The purpose of this article is to conduct a concise retrospective of previous causes to look at the future directions of the crypto market. Those are already beginning to change the modern order.
In other words, we aim to fill the vision and prepare for the new reality being formed by the decentralization movement.
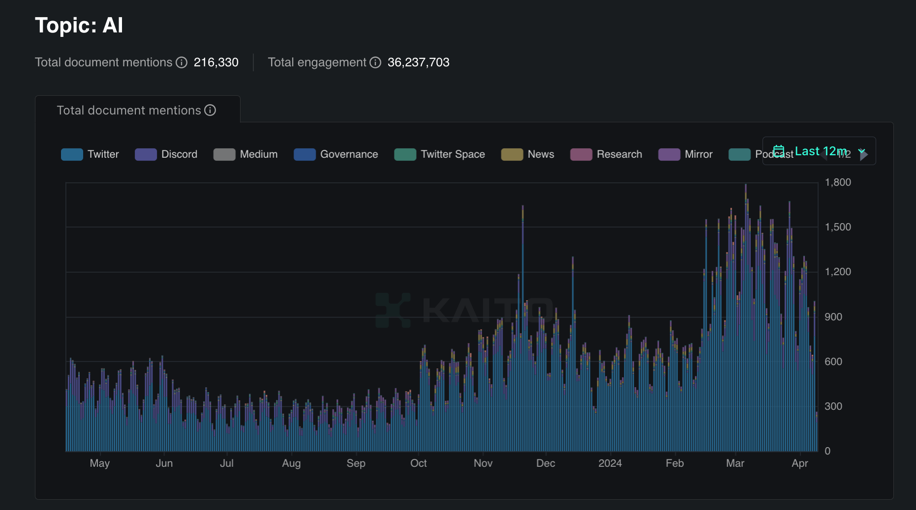
We are used to focusing on Bitcoin Halving as a significant event accompanied by a cycle change, predicting the growth of crypto adoption and their quotes.
History has repeatedly given us examples of self-fulfilling prophecies. In the 16th century, the principle of animal magnetism was used to treat diseases and induce transcendental states with the help of protruding iron pipes from a bath.
We propose to delve deeper and pay attention to the directions of the crypto market and projects that have every chance of becoming leaders of the bull cycle and promoters of decentralization ideas. The projects mentioned below are already transforming the conventional perception of web3:
Decentralized applications have gained the ability to attract users through classic methods - email, phone, Apple/Google ID, etc.
The concept of "different blockchains and networks" is gradually disappearing, moving into the phase of "one unified network", where users do not need to know what's under the hood.
Projects in the NFT sphere are already competing with giants like Disney on their home turf - in the real world.
Tens of millions of users in Web3 in a few months - this is the new reality.
Cryptocurrencies now have "fundamental" tasks they solve, such as decentralized artificial intelligence.
This article can be useful both for a beginner looking for their first earnings in the unknown world of blockchain and for an experienced founder who may find ideas and inspiration for the evolution of their own product.
The recommendation for interpreting this and our other works is extremely simple: recalling the analogy with Oxford examination tasks, where one needs to find the maximum number of uses for a simple brick or paperclip - the one who finds more gets an advantage.
An inquisitive mind finds answers and achieves more in this dynamic world.
We have tried to ensure that the article you read finds a place in the foundation of your understanding of the future of digital finance, linking diverse but important segments of the crypto market in one place to see the whole picture.
After all, beauty is in the eye of the beholder.
To uncover a profound topic, one must resonate with reality, so we invited leaders from various industry segments to expand the vision of the article.
Founders and top managers from projects such as Berachain, Redacted, Pudgy Penguins, Sofamon, TON Foundation, Synonym Finance, Infrared, Argent participated in its writing.
1.1 Ups and downs
Taking a look at the charts of crypto price growth, we can see that it resembles a roller coaster ride. The ups and downs are swiftly succeeding each other. These fluctuations are the result of bull and bear markets that intertwine, creating unique opportunities for investors and traders.
We've previously covered how to survive a bear market and why this is the best time for cryptocurrencies. Now we want to dive back into the crypto story, but look at it from a different angle. We will look at it through the eyes of a bull.
This article was written with the help of our partner Kaito.AI
Our research partner is Kaito.AI, a platform that is taking research and analytics on Web3 to the next level through the use of artificial intelligence.
Our plans for this partnership are very ambitious: the Kaito platform will be integrated into all of our products. Together with Kaito's analytics team, we are committed to publicly showcasing new research standards and continuing to advance the field.
Bull market is a period of asset price growth, when optimism and confidence in the future prevail over pessimism. It is a time when investors believe in the successful development of the market and are willing to take risks to get high returns. Bull market is invariably associated with the influx of fresh blood flowing into the market and the growing popularity of cryptocurrencies in society.
Throughout the historical development of cryptocurrencies, we have witnessed several bull cycles. Each of these cycles had its own unique features and was characterized by certain reasons for growth.
These cycles usually occur in different time periods and involve different factors that affect the price of cryptocurrencies. Some of these factors may be related to overall economic health, technological innovation, or regulatory changes.
In any case, studying these cycles can help us better understand the dynamics of the cryptocurrency market and possibly predict its future development.
It is worth noting that Bull cycles are characterized not only by the inflow of new blood into the market. But also by the launches of a large number of new projects.
During the bear market in cryptocurrency space, many projects struggled to attract investments. However, some teams not only survived but also secured significant funding. During this period, investors were more cautious and chose projects that showed the greatest potential for long-term growth and innovation.
One such example is the Chainlink project, which managed to attract investments and become one of the key players in the field of decentralized oracles. Amid the overall market downturn, Chainlink was able to prove its importance and potential, which drew the attention of major investors.
Another example is Polkadot. The project continued to develop and receive funding even in the bear market conditions. Polkadot offered an innovative solution for creating interoperable blockchains, which allowed it to stand out among competitors and attract funding.
A particularly striking example of successful investment attraction during the bear market is Solana. This project, despite the challenging market conditions, managed to attract significant investments thanks to its high performance and low transaction costs. Solana positioned itself as a platform for decentralized applications capable of processing thousands of transactions per second, which became a decisive factor for many investors.
These examples show that even during a downturn, it is possible to find ways to attract investments if you offer a truly unique and in-demand solution.
We talked to Vlad, Co-Founder of Synonym Finance, about this topic:
The following trend can be traced: projects are often built during bear market, but they are released during bull market. Was the SYNO launch planned this way?
"Definitely, we started building Synonym Finance in February 2023. Development was happening during the bear market, and took exactly one year. Of course, no one can say for sure when the bull market will come or when the bear market will end.
But the key point is that only those teams who are really interested in the product, technology and infrastructure survive the bear market. Basically, those short term profit maxis go into hibernation or another industry, for example many of them are now in the AI industry.
We knew that sooner or later there would be a bull run, you just have to plow on. What's interesting is that we decided to start the investment round at the end of the bear market, at the beginning of the bull market - around August. We personally watched as interest and valuations grew. If we had started raising in December, valuations would have been much higher."
Of course, the strategy of launching a project during a bull market can be very successful. However, the key factor is the team's real commitment to their product and technology.
Those who are looking for short-term profits walk away from their projects, while true innovators continue to work on their projects despite market conditions.
1.2 History of Cryptocycles
We have already discussed the role of cryptocurrencies in our videos many times.
Now we will try to draw a parallel between the stages of human development and the cycles of cryptocurrencies:
2009 - 2012: Inception - Similar to the beginning of an infant's life, this period was the beginning of crypto's life. The foundation for further development was established, and like a young child, the presence and support of "parents" - developers and early investors - was important.
However, at first, a person is not capable of making informed decisions or any actions on his own. In the same way, crypto did not seem to be something serious, conscious, and independent.
2012 - 2015: Growth and Expansion - At this time, like children who are beginning to actively explore the world, crypto began to actively develop and expand. Drawing more and more attention, it began to form its own niche in the world of finance. During this time, we saw the first "sprouts" of the cryptocurrency world: Ethereum, Metamask, Coinbase.
2016 - 2019: Physical and Emotional Development - During this stage, similar to teenagers going through strong emotional and physical changes, crypto faced large fluctuations in prices and gained increased public attention.
Teenagers often experience excitement and sudden emotional surges. During this stage, we saw the blossoming of ICOs, the beginning of DeFi's development and the first hints of the key points of the next stage - NFT.
2020 - 2023: Mental and Emotional Maturation - As young students enter the stage of life that is considered adulthood, both mentally and emotionally, crypto has become more stable. This time is characterized by a strengthening of crypto's spot in the world of finance and increased public awareness.
Crypto has gotten stronger. It has shown really strong positions, technologies and narratives. However, like any enthusiastic youngster, the market lacked the maturity to stand on its own two feet.
2024 - 2028: Peak Physical and Mental Development - When compared to human development, this is the age when humans reach the peak of their physical and intellectual abilities. During this cycle, crypto is expected to strengthen its position, develop new technologies and breakthroughs, and possibly increase the acceptance of crypto in society.
Everything suggests that this cycle will be the most serious and the brightest so far, being built on the experience from previous years. Crypto is becoming truly self-sufficient and independent. The market has gained the ability to independently decide which direction to take and how to raise resources from within, not externally.
2029-2033: What comes next? - A midlife crisis or Exponential growth? No one is able to say. The market is unpredictable.
However, one thing is certain:
The current phase is a time of youth flowing into maturity. Probably the best time in life.
1.3 Halving as a catalyst for growth
One of the key factors contributing to the bull market is Bitcoin halving, an event where the reward for mining a new block is halved.
A bit of technical detail to clarify the importance of this event:
Halving occurs about once every four years.
It is one of the key events that influence Bitcoin's price performance. This event has profound economic and financial implications that are felt throughout the market cycle.
Bitcoin's supply is limited to 21,000,000 BTC
This number is embedded in the Bitcoin code itself, and it's not just something that can be changed - you need a majority of the network to agree to it.
It is estimated that the last Bitcoin will be "mined" around 2140.
Mining is the process of mining new blocks into the blockchain.
The more people are mining, the more complex the process becomes. This is called the "mining complexity". It can vary depending on the number of miners.
Hashrate is the speed at which miners can perform calculations.
The higher the hash rate gets, the more miners can find new blocks faster and earn rewards.
However, in addition to technical features, halving also has an important psychological impact on the market.
It creates a sense of scarcity and uniqueness in assets, which can stimulate demand. In addition, reducing the reward for mining makes mining new coins less attractive, which can lead to an increase in the value of existing coins.
It is important to note that Bitcoin's halving is taking place amid increased interest in cryptocurrencies from institutional investors. This creates additional prerequisites for price growth, as institutional investors usually have a longer-term investment outlook and can drive demand for the asset.
Halving is not always a direct indicator of cryptocurrency growth. The mechanisms of the market device are much more complex than it seems at first glance. You are unlikely to get rich buying Bitcoin every 4 years.
Expectations are already embedded in the price of the asset.
For example, JPMorgan argued that the price of $BTC may drop to $42K already as soon as the halving-induced euphoria subsides.
The date of halving was April 20, 2024
After that, the rewards for a mined block dropped by half: from 6.25 BTC to 3.125 BTC per mined block.
But it's not just halving that suggests the coming cycle is perhaps a pivotal period in the life of cryptocurrencies.
Continuing the rhyme about the development of cryptocurrencies and humans, the following analogy can be made:
A young student finishes university, gets a diploma and, most importantly, confidence in his or her own abilities.
In the same way, the cryptocurrency market has kind of received a diploma, or we can even say, graduated - gained institutional support.
1.4 ETFs (what are they?)
The transition into a bull market phase is accompanied not only by expectations of rising prices, but also by changes in market structure and functioning. One of the key differentiators of the current bull cycle is the widespread adoption of exchange traded funds (ETFs), which play a significant role in the structure of today's financial markets.
You can now hear from everywhere about the adoption of Bitcoin ETFs. This event is indeed a fundamental game changer for cryptocurrencies, but do you know what's behind those three letters - ETFs?
ETFs, or exchange traded funds, are investment funds traded on an exchange, similar to stocks. They combine the features of stocks and investment funds, giving investors access to a wide range of assets and investment strategies. ETFs reflect the value of an entire set of assets, such as stocks, bonds, commodities or other investment products, and their price changes in line with changes in the value of that set of assets.
The adoption of ETFs in various sectors of the financial market has led to significant change and innovation.
For example, the advent of the SPDR Gold Shares Exchange Traded Fund (GLD) in 2004 changed the approach to investing in gold. GLD allowed investors to gain exposure to the price of gold without having to physically store it, which made investing in gold more accessible and convenient.
We haven't seen the price of gold since the adoption of ETFs.
Similar changes have occurred in other industries thanks to ETFs. For example, the advent of exchange-traded funds that reflect indices of stocks, bonds and other assets has helped diversify investors' portfolios and increase liquidity in the markets.
So what is a Bitcoin-ETF? And what does it mean for the crypto world?
1.5 ETF inflow
Everyone knew when to expect a Bitcoin ETF decision. But no one knew how the adoption would actually affect cryptocurrencies. Would the ETF find its buyer, would it become the bullish case and the reason for the next upswing? Or maybe Bitcoin isn't that interesting to the mass public.
On January 11, 2024, we learned the answer. On the very first day of ETF adoption, inflows totaled over $600M.
Since January 11, there have been huge cash flows to buy ETFs. On average, they've stayed between $200M on the worst days, to $600M on the best days.
Even with the constant pressure from Grayscale, net inflows have totaled over $11B over the three months alone.
There are new players in the market, new stakeholders.
Bitcoin is now one of the recognized vehicles in building any portfolio, not a retail toy.
Bitcoin has never experienced such a stable and massive infusion of funds, and big funds are now forced to recognize its legitimate nature. What's more, it's now even profitable for them to promote Bitcoin, as they make money when they raise more money under management. The largest Bitcoin ETF at the moment is provided by BlackRock.
We may never again see the massive “FUD” (negative sentiment) from financial institutions towards Bitcoin that we saw in 2014, 2017.
The influx of liquidity into ETFs may have changed the way cycles form.
For the first time in history, Bitcoin closed with green candles for 7 consecutive months. From September 2023 to March 2024.
Moreover, Bitcoin broke ATH for the first time BEFORE halving, on March 14, 2024.
And it was due to the influx of funds from ETFs. This has never happened before in history.
In addition, this influx of funds has kept Bitcoin's dominance at a very high level for a long time.
We have yet to see a truly massive inflow of money into altcoins.
Many traders have argued that we should exit the PVP market after this influx of funds, but so far this has only been true for Bitcoin.
Now that we've discussed how the adoption of ETFs has affected cryptocurrencies, let's move on to a more global view.
How have these changes affected the macroeconomic picture as a whole?
Let's take a look at the excitement they have generated in the market and what trends have become more prominent on the macro-level horizon.
Approval of an Ethereum ETF
In May 2024, the U.S. Securities and Exchange Commission (SEC) approved the first Ethereum Exchange-Traded Fund (ETF), marking a significant milestone in the history of cryptocurrencies.
This decision was long-awaited and notable, signaling the growing recognition and institutional acceptance of digital assets.
The approval of the Ethereum ETF was not instantaneous and went through numerous stages. Initially, the SEC delayed decisions on ETF applications submitted by major financial players such as VanEck, BlackRock, and ARK 21Shares. In the first few months of 2024, there was lively discussion among regulators and market participants regarding the feasibility and safety of such investment products.
SEC Chairman Gary Gensler repeatedly expressed concerns about market manipulation and the lack of adequate regulation. However, with increasing pressure from institutional investors and the general trend towards the acceptance of digital assets, the SEC decided to reconsider its position.
Significance of the Event
The approval of the Ethereum ETF was a turning point for the cryptocurrency market. It not only confirmed the legitimacy and investment appeal of Ethereum but also opened new opportunities for institutional investors. This event also led to a significant rise in the price of Ethereum, which increased by 23% within 24 hours of the announcement, reaching a level above $3,700.
The approval of the Ethereum ETF sparked a wave of enthusiasm and active investments. On the first day after the approval, the inflow of funds into the ETF amounted to more than $500 million. It is predicted that this inflow will continue to grow, which may lead to a further strengthening of Ethereum's market position.
Analysts suggest that the price of Ethereum could reach $4,000 and higher, based on the successful launch of the Bitcoin ETF, which led to significant institutional inflows and the price of Bitcoin reaching a new all-time high.
The approval of the first Ethereum ETF marks a new era for institutional investments in cryptocurrencies, providing investors with a regulator-approved way to invest in Ethereum.
This event not only enhances the liquidity and stability of the market but also contributes to the broader recognition of Ethereum as an investment asset. The success of this ETF could stimulate further growth and innovation in the blockchain and decentralized finance industry, opening new horizons for the development of digital assets.
1.6 New highs for Bitcoin in emerging markets
Bitcoin saves emerging markets
Like a storm sweeping away everything in its path, Bitcoin has swept through emerging markets, reaching unprecedented heights. In countries where national currencies are cracking on the seams under the weight of economic problems, cryptocurrencies have become a lifeline for millions of people.
In Turkey, Argentina, Venezuela and other countries where inflation and devaluation have long been a common evil, Bitcoin has broken all records. Local residents, tired of the constant devaluation of their savings, saw in cryptocurrency a reliable refuge from financial storms.
People are voting with their wallets, preferring to keep part of their savings in "digital gold", protected from the whims of the authorities and the vagaries of the economy.
The influx of retail investors into local crypto exchanges like Turkey's BtcTurk, Argentina's Ripio, and Nigeria's BuyCoins has led to an explosive growth in trading volumes.
Bitcoin is rapidly penetrating the fabric of emerging economies, changing the financial landscape.
BlackRock is entering the Brazilian market
While ordinary investors are seeking salvation in Bitcoin, Wall Street's biggest players are also rushing to take their place in the crypto revolution. And in a landmark development, asset management giant BlackRock has decided to launch Brazil's first bitcoin exchange-traded fund (ETF).
On March 1, an ETF called the iShares Bitcoin Trust ETF BDR (IBIT39) began trading on Brazil's largest exchange, B3. This will essentially be a "wrapper" over the successful bitcoin ETF that BlackRock recently launched in the US. This structure would give Brazilian institutional investors a simple and regulated way to gain direct exposure to bitcoin.
The success of a similar ETF in the U.S., which raised $8 billion in a couple months, speaks loudly about the huge demand for direct bitcoin investment among institutional investors.
And now this demand will come to the Brazilian market as well, legitimizing BTC in the eyes of even the most conservative investors.
Explosive growth of stablecoins
While Bitcoin is making its way to the Olympus of finance, the real revolution is taking place in the world of stablecoins - cryptocurrencies tied to traditional assets like the U.S. dollar. These "digital dollars" have become a crucial part of the crypto-economy, and their issuance is growing like crazy.
Market leaders like Tether (USDT) and USD Coin (USDC) are printing stablecoins in trillions of dollars. The total capitalization of stablecoins has passed $150 billion, which is more than the GDP of many countries!
This explosive growth reflects the huge demand for stable digital assets:
For traders, stablecoins are a safe haven during storms in the crypto market.
For businesses - a convenient means of settlement, not depending on the volatility of BTC or ETH.
For ordinary people - an easy way to enter the world of cryptocurrencies without risks and technical difficulties.
In developing countries, stablecoins have become the salvation of millions of people cut off from US dollars and safe savings.
Not surprisingly, regulators are keeping a close eye on this market, demanding transparency and accountability from issuers. But the overall trend is inevitable - stablecoins are becoming an integral part of the financial landscape.
Crypto oasis in the regulatory desert
While some countries are trying to tighten the screws and curb cryptocurrencies, others, on the contrary, are opening their doors to blockchain innovation. UAE, Hong Kong, Australia and a number of other jurisdictions have seen the crypto industry not as a threat, but as an opportunity to attract the minds and capital of the new digital economy.
For example, UAE, the pearl of the Gulf, which has long been a magnet for tech startups.
In 2022, Dubai passed crypto-friendly legislation and created a special economic zone with tax incentives and a simplified visa regime. No wonder giants like Binance and Crypto.com rushed to open offices there.
Hong Kong, having recovered from the turmoil caused by China's repressive policies, has also decided to become a cryptocurrency hub. The local regulator proposed clear rules for licensing crypto exchanges and custodial service providers. Exchanges were granted legal status and retail investors were allowed to trade the largest crypto assets.
Even conservative Australia has softened its stance, abolishing double taxation of cryptocurrencies and recognizing DAOs as a legal form of business. And the Reserve Bank is preparing to launch a digital currency pilot.
These crypto oases are the exception rather than the rule amid global regulatory uncertainty. But they clearly show that the future lies with those who are not afraid to experiment and innovate.
After all, it is precisely in such points of attraction the breakthroughs capable of turning the global economy upside down will be created.
Cryptocurrencies are becoming the new center of attraction
Not so long ago, bitcoin and other cryptocurrencies were perceived as something marginal. The ups and downs of the crypto market were explained by Fed decisions, correlation with the S&P 500 index, and Elon Musk's tweets. But those are things of the past.
Today, the crypto economy has grown into an independent force with a capitalization of trillions of dollars, a developed infrastructure and an army of followers. Bitcoin and Ethereum have established themselves as macro assets to which corporations and entire nations look up to.
No longer is Bitcoin pegged to the dollar, but rather the dollar looks back at Bitcoin:
Crypto capital inflows or outflows affect bank balance sheets, stock indexes, and commodity prices.
Decisions by authorities regarding cryptocurrencies are instantly reflected in global financial flows.
The actions of "cryptowhales" are capable of causing a domino effect on traditional markets.
In other words, we are witnessing a tectonic shift where crypto economics is transforming from a passive recipient of macroeconomic signals to an active creator of them.
It is no longer just another asset class, but a fundamentally new paradigm of value and interaction in the digital age.
Conclusion: Welcome to the new world.
1.7 Crypto Influencing Macro, Not the Other Way Around
The cryptocurrency revolution is gaining momentum, and its epicenter is shifting towards developing countries.
Regions that were once on the periphery of the global financial system are now becoming the source of growth and innovation in the blockchain and digital assets realm.
India is showing an incredible appetite for cryptocurrencies: the country has 115M crypto investors - 15% of the population. Ranked third in the world in terms of Web3 talent, it is actively adopting blockchain on the government level.
For example, authorities are using the Polygon network to fight corruption and improve governance. And local crypto exchange CoinDCX became the country's first cryptocurrency "unicorn" with a valuation of [over $1 billion] All of this just underscores India's huge potential as one of the future centers of the crypto economy.
Africa and the Middle East are also showing impressive growth in the cryptocurrency market. It has grown by a record number of 1200% in 2021. Nigeria is leading the way in terms of interest in cryptocurrencies, overtaking even the US. The CAR has legalized Bitcoin, and the UAE is creating special economic zones for blockchain companies.
Southeast Asian countries such as Vietnam, the Philippines and Thailand are consistently in the top 10 on the global cryptocurrency acceptance index. About a quarter of the population in Vietnam and the Philippines earn money by playing blockchain games. This region is leading in retail crypto payments as well.
Latin America is considered one of the vanguards of the crypto revolution. El Salvador was the first country in the world to adopt bitcoin as legal tender. Argentina, Brazil, Colombia and Mexico are among the top 20 in cryptocurrency adoption.
95% of crypto transactions in the region are everyday retail payments.
Developing countries are becoming the drivers of the crypto economy. High rates of adoption among the population coexist with progressive initiatives by businesses and regulators.
Demographic and technological trends are creating fertile ground for the proliferation of digital currencies and related innovations.
Cryptocurrencies have reached a level of development and influence where they have become a force on their own, capable of setting the tone in global markets.
This is a special moment, marking the beginning of a new era in the history of money and finance.
Cryptoeconomics forms a parallel financial reality, living by its own laws and rules. This reality is becoming an increasingly important part of the global economic architecture. With each new cycle, the correlation between cryptocurrencies and traditional markets is weakening.
Cryptocurrencies have become an integral part of the new economic reality where miners, holders and industry leaders set the tone and define the rules of the game.
The question is no longer how the macroeconomy will affect Bitcoin, but how Bitcoin will affect the macroeconomy.
The answer will determine the trajectory of global finance in the coming years.
Part 2: Narratives of the coming cycle
2.1 GameFi
Gaming industry was born back in the 1970s. Atari released the first game, Pong, and the first game console, the Atari 2600. What followed is colloquially referred to as the "golden age" of video games.
In 1981, arcades generated nearly $5 billion in revenue in the United States. This is a huge amount, which in terms of today's dollars is more than $16 billion.
Even then, the Gaming industry had a small impact on the macroeconomic component of countries.
But who would have thought that this industry would only grow and a few decades later it would force entire states to write new laws and regulations to regulate the economy within an entire country?
Now let's take a look at where it all started and how cryptocurrency has affected the Gaming sector.
The gaming industry has grown tremendously since the 1970s, transforming from a technological novelty to a major economic force.
We saw a particular surge of engagement in the GameFi sector during the COVID-19 pandemic.
As people were forced to stay at home and mostly out of work, the demand for online gaming skyrocketed.
But since the crypto industry at this time was just gaining momentum and offered an opportunity to not just play, but also earn money at the same time, this could not help but attract attention.
A large portion of the population of different countries entered the GameFi sector to earn crypto, which for many became the most important source of income during the economic downturn.
In the Philippines, a large portion of the population is heavily involved in P2E, and as such, the government of the country has decided to come up with a number of laws to regulate the process.
Or, for example, in countries facing economic instability and hyperinflation, such as Venezuela, GameFi happened to fill the need for an alternative source of income for some individuals.
By playing games and earning crypto, Venezuelans found a more stable alternative for generating income and transferring funds than their national currency, as it was simply more profitable (remittances accounted for 5% of the country's GDP).
This phenomenon showed the potential of GameFi to support lives back then and also raised questions about sustainability and regulation.
A case in point is India. In 2021, this country was ranked second in the cryptocurrency adoption ranking, but in 2022 it was fourth.
The reason for the decline was the tax imposed by the government of 30% on cryptocurrency gains, as well as an additional fee of 1% for each transaction.
Despite everything, the global gaming market continued to grow and in 2023 brought in $184 billion in revenue and the number of gamers reached 3.38 billion.
Many regions of the world saw growth in 2023, with the US and China accounting for 49% of all consumer spending on gaming. Although the Middle East and Africa accounted for 4.7% of total revenue worldwide, the market showed impressive growth (+4.7% year-on-year). Asia Pacific accounted for 46% of total gaming revenue.
As we can see, the Gaming industry is paying off. And if we talk about the industry's impact on the macroeconomy, there are both positive and negative aspects:
Unemployment
On one hand, the development of the sector creates new jobs related to game development, blockchain project management, marketing, user support and other specializations within the crypto economy. This can help reduce unemployment among skilled workers in the technology and creative industries. On the other hand, automation and digitalization driven by blockchain technology adoption may lead to job losses in traditional sectors of the economy.
International payments and transfers
As we've covered above, the use of cryptocurrency makes international transfers much easier and more profitable, facilitating globalization and international trade while affecting exchange rates through changes in capital flows. And it is largely thanks to GameFi that early investments have grown in a large number of countries.
According to a study by the Atlantic Council, cryptocurrencies are fully legal in 32 countries, partially banned in 19 countries and completely banned in 8 countries. In all G20 countries, regulation is under consideration.
All of the above can tell us that GameFi is revitalizing the economy and has an impact on the macroeconomic health of countries.
What is the outlook for the industry going forward?
A lot of projects are released every quarter and each one has the potential to be the key to mass adoption.
At the moment, only about 27% of projects have been released that are ready to be released in the new phase of the bull market.
We can look at a few recent projects that were launched: Farcana, Shrapnel, Nyan Heroes and so on. Many of them are still in beta.
However, the question remains:
Is the GameFi sector ready for users to abandon familiar Web2 games in favor of Web3 projects?
Perhaps it would be logical for the sector to adopt already popular games and introduce crypto there to attract people?
And it will be easier than inventing the wheel and waiting for performance.
Of course, this does not apply to all games.
Let’s take Notcoin as an example. Many people have registered their children, parents and friends to mine tokens. Many people have touched the crypto world through Notcoin.
This is a huge breakthrough in terms of crypto mass adoption. More than 30 million users in just a few months of the project's existence.
The example of Notcoin demonstrates how cryptocurrency projects can achieve unicorn status through innovative approaches and active user engagement.
Impressive growth and active community participation attracted the attention of major investors such as Binance Labs. Support from such influential players added credibility to the project and contributed to its successful listing on leading cryptocurrency exchanges, including Binance.
In conclusion, GameFi is revitalizing the economy and has an impact on the macroeconomic health of countries.
The sector goes beyond the simple symbiosis of gaming and finance, representing a powerful catalyst for economic and social change on a global level.
Through innovation and technological breakthroughs, it offers new opportunities for economic growth, financial inclusion and social interaction.
However, thoughtful regulation and support from governments and regulators are needed to realize its full potential and ensure a sustainable impact on countries' macroeconomics.
2.2 Metaverse
"The true possibilities of the metaverse will come to life when it becomes a fabric built from digital experiences rooted or embedded in the physical world"
©Daniel Deese, CTO of Magic Leap
Why aren't meta-universes over ?
The connection between meta-universes and AI
The future of meta-universes
If you haven't been immersed in the topic of meta-universes for the last year, you might think that interest in this field is slowly fading, as the number of users has decreased, investment rounds have shrunk, and in general the focus has shifted to the fresher and more promising field of artificial intelligence.
But this is just the tip of the iceberg, and in this part of the article we will analyze why the metaverse is not over yet, what future awaits it and why AI does not supplant metaverses, but complements them.
The metaverse has lost some of its luster. Once a ubiquitous buzzword that prompted Facebook to change its name to Meta Platforms Inc. the hype around new digital worlds has subsided as the tech industry has shifted its focus to artificial intelligence.
However, McDonald's said the meta universe and AI will go hand in hand: "Right now the hype is underestimating the impact, anyway" and celebrated the 40th anniversary of Chicken McNuggets chicken nuggets in The Sandbox meta-universe.
Land in The Sandbox attracts not only McDonald's, but also other major global brands such as Shemaroo Entertainment, BBC Studios and Forbes.
Other meta-universes we know have not remained stagnant either, with Yuga Labs laying off staff and focusing on meta-universe expansion amidst restructuring, the company will focus on expanding its community and brand engagement by "going all-in" on expanding the Otherside meta-universe and supporting internal development going forward.
So how are Web2 companies doing in this sector?
Walmart, the world's largest retailer by revenue, has announced that it is experimenting with new ways to bring together its customers' physical and virtual shopping experiences in a metaverse. According to Citi, by 2030, the total market for metaverse-related commerce will be between $8 trillion and $13 trillion, and the total number of metaverse users will be about five billion.
Virtual worlds and games are also projected to be the fastest-growing entertainment category, with a projected 3 billion participants across all geographic and demographic groups.
Apple, which has released the most popular augmented reality headset to date, Apple Vision Pro, will get the first crypto-centric Metaverse app from Victoria VR.
Victoria VR, is a virtual reality MMORPG with realistic graphics, built on Unreal Engine and blockchain. The project has raised $14 million in funding. The project's meta universe consists of "ultra-realistic graphics and immersive gameplay" that will be able to complement Vision Pro technology.
But the main factor proving that meta-universes have the right to exist and will be developed in the future is that whole countries want to be involved in this narrative!
European Union lawmakers want to develop virtual worlds that support EU business.
China is convening Huawei, Tencent and Baidu to develop meta-universe standards in an effort to become a global technology leader.
The UAE government submits a technical paper on how to regulate the Meta Universe.
News like this makes us realize that meta-universes are still only at the beginning of their journey and it's only a matter of time before the field is universally adopted.
What about the competition between AI and the Metaverse?
Artificial Intelligence has indeed pulled the attention of users, investors and developers to its side, but in no way can we say that it hinders the development of metaverses, rather the opposite - AI complements metaverses and expands their capabilities.
"In 2024, the convergence of AI and metaverse will be a key event in our technological journey. We are on the cusp of witnessing AI transforming the act of creation in the meta-universe. This year, we predict that AI will go beyond its current capabilities, allowing users to create vast virtual worlds simply through the power of description. The meta-universe will no longer require sophisticated 3D modeling and animation skills; instead, it will respond to the creative impulses of human thought brought to life by AI''
©Yemel Jardi, co-founder of Decentraland Foundation.
Let's break down exactly how AI affects the metaverse:
Artificial intelligence optimizes data processing, reducing latency and providing a smooth and immersive experience for users.
It analyzes user preferences and behavior, recommending exactly what a particular user likes.
AI monitors resource utilization and adapts infrastructure in real-time, ensuring smooth operation and efficient resource allocation in the meta-universe.
Processes natural language: understanding and responding conversationally to user input.
Analyzes user facial expressions and body language to improve interaction.
Creates unique content including images, code, and even virtual worlds.
So what is the future of metaverses?
Metaverses will not only be used for fun and games, their application is much more extensive than it may seem at first glance.
Imagine medical students who instead of looking at pictures of the human circulatory system, will be able to walk inside every vein and artery, or city officials who are modeling how the launch of a new bus route will affect the infrastructure of the city.
Metaverse will be widely used at work and in schools. More than 50% of people said they look forward to using Metaverse for professional use.
In addition, by 2026, a quarter of people worldwide will spend at least one hour in the Metaverse for personal use.
Approximately 60% of gamers have already used the Metaverse for virtual experiences not directly related to gaming.
On the cusp of breakthroughs, virtual reality is set to radically change our sensory experience in digital spaces, opening up new opportunities for us to socialize, learn and be entertained.
Let's not stop at the brink of this potential breakthrough, but actively explore and incorporate virtual reality into our daily lives.
The Metaverse is opening new horizons for creating virtual worlds, social interactions, and economies. In 2023, many exciting projects have emerged, gaining attention for their innovative approaches and technologies. For those looking to delve deeper into the metaverse, we recommend exploring these projects:
RLTY - This startup offers a no-code platform for creating 3D immersive experiences in the metaverse. RLTY combines virtual reality, cloud computing, blockchain, and a game engine to organize concerts, festivals, art exhibitions, and more. The platform also allows for managing access rights and easily attracting 3D artists to optimize events. Project website
Sensorium Galaxy - A digital metaverse developed in collaboration with world-renowned artists and producers. The Sensorium Galaxy metaverse includes several worlds, each dedicated to specific experiences such as music and entertainment, virtual reality, and self-discovery. The platform uses the SENSO token for transactions and content creation. Project website
Bit.Country - A Singaporean startup offering "metaverse as a service." The platform allows users to launch their own metaverse projects, providing integration with an NFT marketplace, map engine, land economy, and customizable 3D engine. Project website
Edverse - An Indian startup creating an educational metaverse. Edverse uses Polygon and Elysium blockchains to create a decentralized network, providing space for virtual classrooms, alumni meetings, and collaborative sessions. The platform also includes a library of educational 3D assets and tokenomics to incentivize participants. Project website
Veyond Metaverse - An American startup developing a metaverse for healthcare. The platform uses extended reality (XR), virtual reality (VR), and AI to enhance collaboration and interaction among medical professionals, offering opportunities for remote learning, training, and joint operations. Project website
Let's step boldly into a future where virtual reality will become an integral part of our existence!
2.3 Account Abstraction
The history of security: from private keys to Account Abstraction
Bitcoin Core, the first cryptocurrency, brought us the simplest (in terms of implementation) principle of cryptocurrency wallets from cryptography. It is based on private and public keys.
The public key plays the role of address and confirmation of the transaction, which is signed by the private key.
Simply put, we can draw an analogy with bank cards, where the public key / wallet address is the card number, and the private key is its password. Whoever knows this password has access to the funds on the card.
Nevertheless, the principle of Bitcoin Core had many disadvantages in terms of user-friendliness.
Bitcoin works according to the UTXO accounting model, where the change in most cases was sent to a new public address with a new private key. This created quite a large number of private keys that were constantly changing hands.
Taking into account that private keys were a set of letters and numbers, it made the storage of such keys as inconvenient as possible. And the only solution at that time was to store the keys encrypted in a special file. This led to several points of failure:
Forgotten password. If the user forgot the password to this file, they lost all their funds.
Lack of backup. You may have often heard stories of discarded disks with huge amounts of bitcoins.
Malware attacks. The file was in a vulnerable environment. And those who didn't care about the security of their device often suffered malware attacks, causing them to lose their cryptocurrency.
In 2012-2013, two key standards BIP32 and BIP39 brought the convenience and security we have now to the world of cryptocurrencies. BIP32 added deterministic wallets, which allowed the creation of an almost infinite number of wallets with just one private master key:
The BIP39 standard described a method for creating a mnemonic phrase to generate private and public keys.
Most of us are used to this method of storing the private key in wallets.
Later innovations such as passphrase (13th word) and multi-signatures were introduced. Over time, even forms of security improved: hardware wallets appeared - devices that stored private keys in an isolated environment.
A wallet appeared that stored the private key in such a way that no one, not even the user, knew about it.
But there is still one problem: the user has to worry about backups and has to do it completely manually. Those who have studied the security aspects of cryptocurrency know that you can't recover a lost seed phrase, so it is necessary to have several backups, which should be stored in a safe offline environment and in different places. For a simple user who doesn't want to get into the intricacies of security such a process looks too complicated.
And as a result: users were given the opportunity to eliminate the points of failure that existed in the principles of private key storage, but not everyone used it because of ignorance/inconvenience.
It's been 5 months. What has changed?
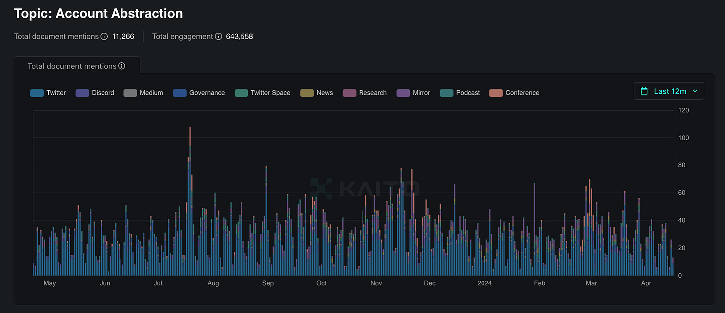
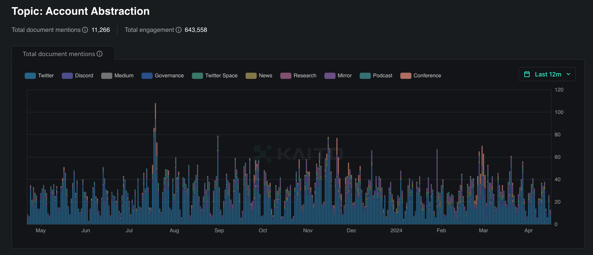
One of the trends for the upcoming cycle is Account Abstraction.
In a nutshell: Account Abstraction are wallets that are created using smart contracts. Such wallets can be linked to social accounts like Google and do not require a mnemonic phrase.
Let's take a look at the statistics from Dune Analytics:
As you can see, every 3-4 months the number of users increases by 3 times. And this growth rate has been going on for a year:
Probably the most significant event in the last 5 months was the integration of smart accounts into Trust Wallet - the 3rd most popular wallet on Android for 2023:
Swift wallets were launched on February 29, 2024.
These are non-custodial wallets, while not requiring the user to memorize a passphrase.
The key is encrypted on a Google or iCloud server using HSM so that neither Google nor Apple has access to these keys.
You can lose access to the wallet only if the user deletes the passkey from the password manager or loses access to your Google/Apple account.
Swift wallets are already supported in 7 EVM networks and allow you to pay for gas with more than 200 tokens (Paymaster).
These wallets have their drawbacks.
For example, the inability to restore a wallet on iOS if it was created on Android. Also, these wallets are not available as browser extensions.
Why is it so important?
Trust wallet is one of the most popular wallets in the world. Many people are introduced to the Web 3 world with the help of this wallet. And this innovation brings Web 3 closer to mass adoption, as it makes it much easier for newcomers to log in.
Users no longer need to understand the principles of cryptocurrency wallets, they no longer need to worry about how and where to store the seed phrase, and they no longer need to understand how gas payments work.
Considering the fact that smart accounts are growing in popularity in a big way, everything is going towards the fact that this will be one of the most in-demand areas in the coming cycle.
A less important, but still significant update regarding the ERC-4337 standard is the use of the gas paymaster feature on Dex on the ZkSync network. For example SyncSwap, the Dex with the largest TVL in ZkSync already uses this feature. Orbiter Finance, one of the largest bridges, also allows you to pay for gas with one of many tokens. And best of all, it doesn't require you to create a smart account:
A look into the future of smart accounts
The possibilities of smart accounts go beyond not having a mnemonic phrase and paying for gas with a variety of tokens. Since a smart account is itself a smart contract, it opens up almost unlimited possibilities.
For example, the user can set transaction limits for applications and require additional verification (e.g. from another wallet) if the limit is exceeded.
Or, for example, such wallets allow users to connect subscriptions to services.
Reminds you of banking apps, doesn't it?
Only unlike banking apps, such wallets allow you to fully manage your assets and permissions.
Another interesting feature of smart accounts are "session keys", which allow apps to automatically sign transactions for a certain period of time.
This is especially useful in the GameFi realm, where constantly pop-up signature windows interfere with gameplay.
On one hand, such features provide convenience. On the other hand, those who use these conveniences pay with their trust in the services.
In the future, it is likely that the average user may have to trust not only the wallet that generates the key, but also the services that store it.
The use of session keys without a time limit may lead to an excessive trust in dApps, since the wallet will be able to automatically sign any malicious request from the dApp if hacked.
Nevertheless, the advantages of smart accounts clearly outnumber the disadvantages. One must realize that smart accounts are not a panacea against malicious attacks. Any improvement in defense mechanisms also improves the skills of fraudsters/hackers. However, in any case, account abstraction is the inevitable future.
Account Abstraction improves blockchain interactions, making them more accessible and user-friendly. It significantly simplifies the use of smart contracts and enhances transaction security. For those interested in exploring this topic further, we recommend looking into these projects:
Argent - One of the leading smart contract wallets focused on onboarding crypto newcomers and operating on Layer 2. Argent offers social recovery, multi-signature, stablecoin gas payments, and transaction batching. Project website
Safe (formerly Gnosis Safe) - A platform for decentralized asset storage and collective management on Ethereum. Safe leverages ERC-4337 to enhance the user experience, offering multi-signature, asset management, and other features. Project website
Biconomy - A platform that simplifies dApp development through easy-to-use APIs and SDKs, supporting multi-currency transactions and cross-chain transfers. Biconomy actively implements account abstraction features, providing gasless transactions and improved user interactions. Project website
Holdstation - A wallet focused on zkSync, offering a gasless experience and supporting Paymaster functionality. Holdstation is actively developing its product, including launching a fair token launch platform and issuing the $HOLD token. Project website
Ambire Wallet - A smart contract wallet supporting over 10 EVM chains, offering stablecoin gas payments, multi-signature, and transaction batching. Ambire also includes an intuitive interface for asset management and token swapping. Project website
These projects demonstrate various approaches and innovations in account abstraction, enhancing the security and usability of crypto wallets.
2.4 R.W.A.
How to sell the Mona Lisa painting to a thousand people at once?
How to collect money in a shared business and evenly calculate interest between investors with "one button"?
How to "transfer" a gold bar to a new owner without physically moving it?
These questions are asked and answered by an important niche of the cryptocurrency sector called RWA.
RWAs (Real World Asset) are tokens, a digital form of real world assets that have a digital representation on the blockchain. These assets can be physical or financial assets such as real estate, securities, precious metals, artwork and other assets that have real value in the real world.
The emergence of this DeFi segment was inevitable given the evolving mass-adoption and the incessant questions of "how else can we simplify our lives with the technology available to us?".
Realizing that the blockchain is a huge Excel spreadsheet of data cells that can be changed, rewritten, moved and merged, while being able to track all actions from the oldest to the most recent, it was only a matter of time before a bridge was created between real world assets and digital assets.
The simplest and most straightforward example that most people involved in cryptocurrency use are the stablecoins - USDT, USDC, and other real-world asset-backed stablecoins.
(For the purposes of this article, we won't delve into the ongoing debate over the "illegitimacy" and unsecured nature of USDT with real dollars, securities and bonds 100%. In this context we consider them more from a "scientific" point of view).
By getting and running the technology for a decade, one can derive its advantages, which can be applied and scaled to other segments.
This is exactly what gave rise to RWA.
Here are a few of the strengths:
Transparency and security: Smart contracts allow you to track all the necessary variables - supply, number of holders, transactions and most importantly, any changes at any point in time. Hence the following point:
Speed: Without being hardwired to a physical location, there is an opportunity to participate from anywhere on the planet. You can own tokens of a house under construction in Dubai while being in Singapore, and you can hold securities of an American company even if you are a resident of another country where it is not possible to trade such instruments.
Liquidity: Andy Warhol's most expensive painting "Silver Car Crash" was sold on the auction for 105.5 million dollars. The average cost of an apartment in Dubai's Jumeirah neighborhood is $1.5 million. Tokenization of such objects will allow the purchase of a proportional fragment of them, not the whole thing. This will provide an inflow of a huge amount of liquidity into the market from those people whose deposits do not yet allow them to buy such assets for full value. Given that syndicate forms of investment in the venture capital market are commonplace, this practice could easily move into crypto as well, especially if it is backed by all the advantages of blockchain. And here we get another strong point:
The absence of third parties: A point that is directly related to transparency and security. If a smart contract, rather than a human being, collects an asset, the human factor is eliminated and the risk of incorrect calculations is reduced.
Can BTC-ETF be considered as a reverse example of RWA? Is a bitcoin spot ETF a digital asset in the real world (Asset in Real World)?
We see that the bridge between the digital world and the physical world is getting stronger and wider. And while these are the first steps so far, at some point the movement will be rapid. Considering that range of RWA applications is quite wide:
Commercial securities: Projects offer digital stocks or bonds, using blockchain technology to simplify the issuance and trading process.
Precious metal tokens: Companies can offer digital tokens backed by real stocks of precious metals such as gold or silver.
Real estate on blockchain: Some companies offer real estate tokenization, allowing investors to purchase small stakes in real estate through tokens on the blockchain.
Artwork: Art collectors and art enthusiasts will be able to acquire and exchange valuable paintings, installations and art objects much easier.
What examples already exist in the market and what solutions do they offer?
Polymesh (POLYX)
A specially designed blockchain for regulated assets. Enables transactions with security tokens thanks to 5 key pillars:
Governance
Identity
Compliance
Confidentiality
Settlement
Clearpool (CPOOL)
The first decentralized lending marketplace that allows institutions to access lending and borrowing cryptocurrencies directly from DeFi.
TokenFI (TOKEN)
A platform whose mission is to allow anyone with no experience or code knowledge to create RWA tokens.
Centrifuge (CFG)
A protocol that brings RWA assets to the on-chain, enabling the construction of an "improved financial system".
Borrow cryptocurrency against real-world assets to access DeFi bypassing banking bureaucracy.
Which projects should those interested in RWA look at? Generally, any. You should not look for super-early alpha here, because even the projects already operating on the market are at the very initial stage.
TVL of some of them does not even reach $1 million, so keeping in mind that the industry is forecasted to grow to $16 billion by 2030, it is enough to study the current solutions in order not to miss the growth.
2.5 DePin
DePIN History
DePIN (Decentralized Physical Infrastructure Network) is a concept that has caught the attention of many crypto market participants. Since 2021, industry old-timers are familiar with terms like "MachineFi", "PoPW", "TIPIN" or "EdgeFI", which were used to refer to "decentralized physical infrastructure" at different stages of its development. Even well-known Vitalik Buterin, co-founder of Ethereum, started reminiscing about it.
The term DePin itself was first mentioned and popularized by the analytical company Messari. It all started with a seemingly ordinary post on Twitter, but this publication started the discussion of a new trend in the crypto industry.
What is DePIN?
Essentially, these are networks that require a physical aspect of infrastructure to fully function. Participants of such networks receive project tokens for creating and maintaining this infrastructure. The DePin sector can be divided into two key areas:
Physical Resource Networks (PRNs): these incentivize the deployment of location-dependent devices that provide unique services and solutions tied to a specific geographic location.
Digital Resource Networks (DRNs): in this case, participants distribute unused digital capacity such as memory and computing resources.
Key idea behind DePin
The key idea behind DePin is to create an environment for devices or "Hot Spots" that can collect data, share it amongst themselves and provide rewards to their owners for doing so. The blockchain in this system acts as a transparent coordination and reward layer that determines the value and quality of a deployed Hot Spot and issues the appropriate number of tokens to the network.
In addition, the blockchain allows users to ensure that their personal data is protected, and that all information collection and transmission processes take place in a predetermined manner.
Most DePIN solutions are tied to the utilization of users' redundant network resources. Information is collected, exchanged and accumulated through the concept of IoT (Internet of Things) - a set of material objects connected to the Internet and exchanging data.
Physical Resource Networks (PRNs)
PRNs can be categorized into 4 major subsections:
Wireless Networks - a prime example is the Helium project creating global IoT and 5G networks through custom Hotspots.
Geospatial Networks - here we can highlight Hivemapper, which allows participants to monetize their trips by providing data for map updates.
Mobile Networks - an interesting case study is Drife, a decentralized analog of cab services with payment for trips in tokens.
Energy Networks - an example in this category is Energy Web, which uses IoT devices and special software to optimize electricity consumption and distribution.
“Dynamic maps are ushering in a new era of smart cities and smart mobile applications, from crowd management to autonomous driving."
CEO of Natix, a project specializing in the creation of dynamic maps.
Digital Resource Networks (DRNs)
DRNs include:
Data Storage Networks - Most modern IoT devices utilize servers from large companies like Microsoft and Amazon. While their quality and reliability are unquestionable, high prices and the risk of a one-time failure can be a serious problem. DePIN projects offer a cheaper alternative in the form of renting decentralized storage space.
Compute Grids - allow users to "rent out" the unused computing power of their devices, such as video cards, when not under full load.
Bandwidth Networks - an interesting example is the Grass project, which allows the monetization of excess bandwidth on a user's internet connection without affecting their usual network activity.
Benefits of DePIN
Some of the key benefits of DePIN include:
Decentralization and fault tolerance due to distributed infrastructure
Lower prices for services due to the tokenized rewards model
Opportunity for regular users to monetize unused resources of their devices
The vast majority of Hot Spot owners are independent network participants, so a temporary failure of some devices will not lead to the collapse of the entire system. New enthusiasts will always replace those who have lost interest without serious consequences for the network. In addition, the even distribution of nodes around the world significantly reduces the risk of a "51% attack".
Thus, DePIN, with its inherent decentralization and uptime capabilities, can be a cost-effective alternative to current centralized solutions on the market due to its lower prices through a tokenized participant reward model.
Decentralized Physical Infrastructure Networks (DePIN) are rapidly evolving, offering innovative solutions for building and operating infrastructure. Here are some of the top projects in this space:
Render Network - A decentralized GPU rendering platform that connects users with idle GPU resources to 3D artists and designers who need advanced computing power. The network creates a market for GPU power, significantly enhancing the availability and scalability of high-definition 3D rendering services. Project website
Rowan Energy - Focuses on transforming solar panel owners into active participants in the energy market. Their blockchain-based system allows households to sell excess electricity generated by solar panels back to the grid, incentivizing the use of renewable energy through mechanisms like NFT Carbon Offset Certificates. Project website
Helium Network - A decentralized wireless network for IoT devices, leveraging user-owned hotspots to provide network coverage and reward participants with HNT tokens. Helium recently transitioned to the Solana blockchain to improve scalability and performance. Project website
Arweave - A decentralized data storage network offering permanent and immutable data storage solutions. Arweave’s Permaweb enables developers to build decentralized applications with secure and sustainable storage. Project website
Hivemapper - A decentralized mapping platform launched in 2022 that rewards users with HONEY tokens for capturing high-quality street-level imagery using specialized dashcams. This drive-to-earn model enriches the mapping network and provides incentives for contributors. Project website
Filecoin - A decentralized storage network that transforms the cloud storage market into an open marketplace. Filecoin incentivizes storage providers with FIL tokens, creating a secure and efficient decentralized storage solution. Project website
2.6 Modular blockchains
Modular blockchains, such as Celestia, Eigenlayer, and zkSync Era, have become the major breakthroughs of 2023. Their essence is the division of the blockchain into basic components (consensus, execution, data storage) that developers can freely combine to suit their tasks.
Traditional monolithic networks, such as Ethereum, have faced scalability issues and high fees. The first solutions in the form of sidechains and L2-protocols helped to reduce the load, but did not eliminate the root of the problem.
The radical proposal was a move to modular architecture.
Key layers of a modular blockchain:
Consensus - responsible for selecting the leader and ordering transactions (Celestia is an example).
Executive - executes transactions and updates the state of the virtual machine (zkSync Era).
Data Availability - stores transactions, logs, and account states (Celestia).
Inter-layer communications - protocol for exchanging messages between layers (Cosmos IBC).
The evolution of blockchains has naturally led to modular design:
The first generation of networks (Bitcoin, Litecoin) laid the foundations of crypto economics and consensus.
The second generation (Ethereum, EOS) added programming capabilities via smart contracts.
The third generation optimizes blockchains through separation of functions and specialization of components.
The modular approach opens up new opportunities for developers of dApps:
Choosing the best infrastructure for specific tasks
Cross-chain composability
Scalability
Promising application niches:
Next-generation deFi protocols
Scalable NFTs and meta-universes
Applications for corporations and government agencies
Real Asset Tokenization
New consensus algorithms are emerging among modular solutions. Everyone is familiar with PoW and PoS (Proof-of-Work and Proof-of-Stake). For example, Berachain uses a new consensus algorithm PoL - Proof-of-Liquidity.
PoL differs from traditional PoS systems in that it requires users to contribute to the security of the network by providing liquidity for on-chain DeFi primitives such as AMM DEX, perpetual contracts, and stablecoin lending platforms.
We talked to the founder of Infrared (one of the leading protocols on Berachain):
What are the key advantages of PoL relative to other consensus algorithms?
“POL is more of an economic model, its automated grants to applications that enchance chains liquidity and economic acitvity. This is great since it removes the need for governance/politics which can make grant systems very slow and tedious.”
We also prepared questions for Yogi, Head of Ecosystem at Berachain. Here's what the head of the project's ecosystem told us.
As far as we know Berachain grew out of the NFT collection released in 2021. Was this planned in advance: an NFT launch at the peak of the bull market, followed by an own blockchain, or is the team adapting to current market realities?
“Berachain first grew out of the Bong Bear NFT collection which was created during the NFT cycle just for fun. It was the first NFT rebasing project and the community that formed was a combination of both left and right curve. We saw how much power and potential there was in this and from that community Berachain was formed.”
It is especially important to note the way Berachain builds its interaction with the community:
“More than anything Berachain is it's community. Most blockchains/protocols start by creating a product, then try to get PMF, and then build a community. We took a different approach. We started with a powerful community, saw a major problem that has continued to plague blockchains and its users and came up with an idea that puts our users and ecosystem first. Our cult-like following is the result of having an aligned vision, a new and unique solution to a problem which has historically made its users secondary, and starting with a deeply committed and passionate community.”
The modular approach has a huge potential for development:
Next-generation DeFi protocols will be able to take advantage of the separation of consensus and execution layers, opening the way to cross-chain composability. It will be possible to create a single borderless capital market where any token is used as collateral in any application. Atomic transactions between specialized blockchains will help solve the problem of fragmented liquidity.
For NFTs and metavillages, modular runtime environments (zkEVM, Cosmos SDK, etc.) will allow each game to deploy a blockchain customized for its mechanics and tokenomics. At the same time, basic NFTs (items, skins, lands) will be able to be transferred between worlds without loss of ownership. No more reinventing the wheel - the basic modules (consensus, database) will already be available out of the box.
Businesses need blockchains that provide privacy, regulatory compliance, and the ability to transact in fiat. Modular architecture is ideal for customizing such networks. For example, you can deploy closed consensus between trusted nodes, isolate confidential smart contracts in special secure environments, while maintaining connectivity to the public layer for external auditing.
Effective tokenization of real assets requires specialized platforms with underwriting, AML verification, and secondary trading functions. With modular design, such platforms can be quickly customized to meet the needs of issuers and investors. One underlying blockchain takes the role of a global ownership registry, while others implement regulatory requirements for specific asset classes.
Risks and challenges of modularization
However, behind every modularization opportunity, there are new risks to be aware of:
Compiling heterogeneous modules expands the attack surface. A vulnerability in the zkSNARKs library or a bug in the consensus can compromise dApps on multiple L2s at once. Providing a consistent security model in such an environment is a non-trivial task.
It is unclear how to synchronize forks and upgrades between independent layers. If the consensus chain is updated more frequently than the runtime environments - there is a risk of loss of finalization or replay attacks. We need formal specifications and common standards for protocol evolution.
By entrusting execution and storage to third-party services, developers lose some sovereignty and control over the security of user facilities. Not all applications are willing to make this compromise. There is a need for intermediate solutions that combine customization and attestation by the underlying blockchain.
Finally, we cannot forget about the human factor. Even a perfect protocol is useless without an active community of developers, auditors, and infrastructure providers. In order for the modular ecosystem to grow, we need to increase the number of specialists who understand the intricacies of cryptography and distributed systems design.
The first steps in this direction are already being taken. Educational programs and courses are launched, hackathons and competitions are held. A vivid example is the Cosmos initiative to create the Interchain Foundation, which allocates grants for research in the field of cross-chain communications and security.
Conclusion
The move to a modular architecture is already, in fact, accomplished. It promises to be the missing link to the vision of web3 - a global ecosystem of interoperable, community-driven services. Developers will be able to combine off-the-shelf modules to create next-level applications. And users will have powerful tools to launch their own economies - from registering assets to conducting complex financial transactions.
2.7 Social-FI
When was the last time you stopped to think about how technology has changed the world around you? From the pocket computer to artificial intelligence that predicts your next move.
Chronology
It would seem that Web1.0 is the most primitive and simple, but at the same time it’s the real and warm Web1.0. The first World Wide Web covered the span from about 1991 to 2004. Access to the Narnia of freedom was not open to everyone, the number of web1 users in the world was estimated at about 45 million.
With the beginning of the Web2 era and the increasing availability of broadband Internet, social networks began developing rapidly.
Now social networks have become powerful platforms with billions of users around the world. They have become tools for news, business, politics, and social activism, and we the users have become a tool for the parent companies of these social networks.
After Web1 laid the foundations for digital interaction, and Web2 transformed the Internet into a dynamic space for social interaction and collaboration, we are on the cusp of a new revolution - Web3.
This new phase represents an entry into the era of decentralized technologies, where social finance (Social-Fi) promises to return control of data and value directly to users. But what will be the paths and obstacles of this journey into the uncharted depths of Web3, and what is Social-Fi's role in the transformation to come?
Social-Fi brings together social media and decentralized financial instruments (DeFi), allowing users to not only interact on social networks, but also conduct financial transactions, invest and earn money from their content in a decentralized environment.
As we can see in the graph, interest in the field of decentralized social networks emerged at the end of 2021. But the peak of interest in the topic came at the junction of 2023-2024.
Key projects
Friend.Tech is a decentralized social app based on Coinbase's L2 solution Base, integrated with the X social network.
How much money and influence is in that one phrase? And if you add Paradigm to it?
You get a picture like this:
In the first days of the application recorded 136k unique users, it should be noted that the protocol is closed and you can get there only by invites of already logged in users.
At the moment the number of unique users of the protocol is over 1 million users. But here we should not forget about the forest sanitarians in the form of drop hunters. It is they who created this frenzied activity in the protocol, which occurred in September 2023.
Based on the graph we can see that the activity since November 2023 has sharply decreased. We can conclude that the statistics are inflated through wallets and in reality the number of unique addresses is much less.
A better picture on the number of real unique addresses can be tracked in other popular and authoritative web3 protocols.
One such example is Farcaster.
In 2020, former Coinbase employees, Dan Romero and Varun Srinivasan, after five years of working in the cryptocurrency exchange, decided to create their own Social-Fi protocol.
And already in July 2022, the project raised $30 million from such well-known investment companies as a16zcrypto, Coinbase Ventures, Multicoin Capital and many others.
If Friend.tech is associated with Paradigm, then with Farcaster comes to mind Vitalik Buterin, the most influential person in crypto space said his word in favor of Farcaster and its Frame technology.
At the moment there are about 300k unique addresses in the protocol.
A similar picture can be traced in another popular service - DeBank.
DeBank is a cryptocurrency protocol that allows you to monitor and manage cryptocurrency portfolios through a convenient built-in interface, as well as publish content and earn money on it.
DeBank has raised $25mn from cryptocurrency funds such as Sequoia Capital, Coinbase Ventures, Crypto.com, Hash Global, Circle and other well-known blockchain companies.
The number of unique addresses in this protocol is 312k.
From all this data, we can conclude that the real number of users in Social-Fi protocols is not more than 500k users, and the number of people who actively use these protocols is even less.
We had a direct conversation with a representative from the Sofamon project. Sofamon is one of the fastest-growing projects where users can engage in meaningful interactions, share ideas, and freely express themselves within the crypto community, fostering a vibrant and inclusive digital culture.
There are more and more projects aimed at engaging with the community. How is audience engagement being built? What do Web3 projects lack to establish a better connection with their audience?
"I believe it is very important to actively communicate with the community and simply observe what they do every day."
We are currently witnessing the success of Social-Fi projects. How do you see the development scenario of this direction: Will Web2 giants embrace crypto innovations, or will Web3 projects be able to occupy this niche alone?
"We 100% believe that Web2 giants will adopt Web3 innovations."
The conversation with Sofamon's representative highlighted the significance of active community engagement and the belief in the eventual integration of Web3 innovations by Web2 giants. This approach fosters a more connected and inclusive digital culture.
How long should it take for a user from Web2 applications to integrate into Web3?
If you consider that at the moment the largest social network, Facebook, has. 2.4 billion people, which is hundreds of times the size of the Web3 segment. Decades?
Yes, despite the heaps of advantages of the Social-Fi sphere, there's still a high threshold of entry here.
Technical Barrier: Understanding and utilizing Web 3.0 technologies requires a certain level of technical knowledge, especially with regards to cryptocurrencies and blockchain.
Privacy: Users may not understand exactly how their data is protected in Web3, which can be a concern.
High fees: During times of high network traffic, transaction fees can become prohibitive.
Cryptocurrency volatility: Extreme volatility in cryptocurrencies can discourage new users.
Lack of regulation: Lack of clear rules and regulation can create legal uncertainty for users and developers.
If the threshold for entry is so high, then how to integrate users quickly?
Wait for the right platform that will close all these gaps while beating the competition from the world's leading companies in the social segment?
Or are we already Web3 users without realizing it?
In this article I would like to point out that no one will ask users whether they want to be integrated into Web3 or not. This process is going on unnoticed.
Already nowadays many applications we use daily are using Web3 architecture on their backend.
Influential representatives of large corporations are already targeting this new market.
Telegram x Ton
Today, in 2024, Telegram has an audience of 900 million monthly active users. This means that Telegram is used by 9.9% of the world's population every month.
Every day, 2.5 million new users register on Telegram.
The foundation of the TON blockchain was laid back in Telegram, but after the failed ICO of Gram in 2018, the project came under the wing of a conditionally independent community of developers (The Open Network) starting in 2020.
All TON code was posted in the public domain on GitHub, and the developer community decided to unite. This is how the Ton Foundation was created.
Durov first endorsed Ton in December 2021. And now he is indirectly integrating the TON ecosystem directly into Telegram.
We spoke with the Ecosystem Lead of Ton Foundation to get her views on the future of Web3, the role of TON in this process, and the most promising directions and projects within the TON and Telegram ecosystem.
How do you see the future of Web3 in the context of mass adoption?
"Everyone in Web3 understands the problem of numerous intermediaries that take away our right to own what we create. Value is often distributed unevenly. The main problem that blockchain solves is the creation of new infrastructure for data storage and user interaction with applications.
Mass adoption means that we use blockchain-based applications daily. When the problems I described are solved by this infrastructure, it becomes the norm. For example, sending crypto for services, owning digital assets that no one can take away. The main goal is to reach a point where using these technologies becomes organic and intuitive, and we don't even think about the technical details."
What role do you think TON will play in this?
"I truly believe that TON has a good chance to play a key role. The main problem with adoption is that most people don't need it. TON has an advantage due to its integration with Telegram, providing access to a huge audience. TON also has a unique opportunity to offer products that solve real user problems more effectively than alternatives.
The key is to have great products that attract and retain users. Thanks to the strategic partnership with Telegram, TON has a built-in wallet in the messenger interface, which simplifies the use of cryptocurrency. This allows for quick access to Telegram's nearly billion-strong audience and provides them with convenient and understandable solutions."
What are the most interesting directions and projects within the TON and Telegram ecosystem for future builders?
"Despite highlighting some priorities now, the beauty of our world is that it is multifaceted and full of unresolved problems. The main thing is to solve real user problems.
Firstly, there are onboarding platforms and applications, such as X-Plus, that help newcomers enter the world of cryptocurrencies. Crypto should be onboarded step by step, effectively, calmly, and without haste. So, I would definitely mention this first, because everything related to quests and similar applications is easy, fast, and understandable.
Also, attention should be paid to projects in the GameFi area. By playing simple and engaging games, users can earn cryptocurrency and see their assets in their wallet.
DeFi is also a promising area, especially in terms of accessibility and integration with Telegram. It's important to create an ecosystem where users can easily use various applications and services.
These areas provide great opportunities for developers and can become key for the growth of the TON ecosystem."
Already now you can make transactions with crypto right inside the Telegram app. So basically, dear reader, you're already a Web3 and Social-Fi user.
As of 2017, there were 2.7 billion social media users. By 2027, they predict about 6 billion - an impressive number.
Based on all the information and data above we can conclude:
The number of Social-Fi users right now is not as large as it seems. However, with leading corporations and platforms already starting to integrate blockchain technology and cryptocurrency, and with the total number of social media users increasing, we can expect the integration process in Web3 to accelerate.
2.8 AI
One of the most interesting and mysterious sides of not only the crypto, but the whole sector of technology and innovation. Some say that AI is the future, others are frightened by the robotization of processes. But not everyone understands what it is in essence.
Artificial intelligence is the property of an artificial intelligent system to perform creative functions that are traditionally considered the prerogative of humans. Neural network - a mathematical model that copies (or at least tries to copy) the neural connections of a biological organism.
This is what a dry definition of artificial intelligence looks like, but let's try to figure out what it is on our fingers:
AI - It is not a living being, it cannot think, feel.
The model only receives data transformed by the program as input, mathematically processes it and outputs it, and the program converts it into the required format.
The term "Artificial Intelligence" is in fact, difficult to use in the current reality - We still have about 20 years of complex research and development, according to optimistic estimates, before the real artificial intelligence comes.
So, we have learned what a neural network is. Now let's get to the main point - the current role of neural networks in Web3.
Neural networks are already complementing our lives today, playing a key role in both Web2 and Web3, changing the way we interact with the internet.
From personalized Netflix recommendations to decentralized cryptocurrency exchanges, the impact of neural networks is becoming more and more prominent. Neural networks are now helping us with everything: creating a logo for a brand, editing videos, gathering statistics, and simply searching for information.
In Web3, neural networks are used for:
Decentralization: Dash, Aragon, MakerDAO - neural networks provide management of decentralized autonomous organizations (DAOs), making systems more resistant to censorship and disruption.
Optimizations: Uniswap, Compound, Aave - neural networks optimize decentralized exchanges and lending markets, making them more efficient and accessible.
Identity authentication: Sovrin, Hyperledger Indy, uPort - neural networks provide secure and confidential identity authentication, which is key to building secure decentralized systems. Possible applications of neural networks in the future of Web2.
Make predictions: neural networks will predict user behavior, prices of goods and services, and election results, helping us make more informed decisions.
Automate tasks: neural networks will not only answer questions and perform simple tasks, but also write texts, create images and videos, freeing people for more creative and complex work.
Possible applications of neural networks in the future Web3:
Decentralization growth: neural networks will be used to create systems that are more resistant to censorship and disruption, making the Internet more free and democratic.
Security enhancement: neural networks will be used to protect systems from cyberattacks, making them more robust and secure.
Increased transparency: neural neworks will be understandable so that people can understand how they work.
Web3 AI solutions
First of all, we would like to mention Kaito.AI. It is a unique tool for research in any of the Web3 domains. Two key challenges faced by anyone in crypto:
You have to allocate too much time to do in-depth research.
The number of authoritative sources in Web3 is constantly increasing. For a qualitative and comprehensive analysis, it is not enough to rely only on a narrow field of voices.
Information in the crypto realm is updated very quickly, which requires constant monitoring. Technical information is often too voluminous and difficult to understand.
Kaito allows you to tackle those problems in a single interface.
Here are a few Bullish Points that Kaito has found about Kaito:
Kaito, an artificial intelligence company in the cryptocurrency space, has partnered with Bittensor to explore decentralized search and access to information.
Kaito AI has increased ARR by 6x in less than 2 months and has become the largest revenue generating artificial intelligence company in cryptocurrency.
Kaito plans to expand its distribution channel and audience by offering benefits to traders, researchers, project teams, KOLs and VCs.
Kaito has completed the development of a cryptocurrency search engine that indexes the entire space of unstructured information in cryptocurrency, including audio and video transcripts.
What is particularly ironic is that Bearish Points have not been identified:
The Render Token project provides graphics capacity to artists in exchange for $RNDR tokens, which are held by the escrow during rendering, and once the task is completed, are transferred to the node operators providing the capacity.
SingularityNET is a platform that allows people to share AI models and algorithms. It is kind of an "App Store" for AI, where developers can find everything they need to build their AI applications.
Numerai is a platform that uses artificial intelligence to predict cryptocurrency rates. It allows people to make money by making accurate predictions. Numerai in action: Forecasting cryptocurrency rates: Numerai uses AI to forecast cryptocurrency rates.
But the real flagship in the world of artificial intelligence is OpenAI, which created the well-known ChatGPT-4 and promises a fifth version.
To create GPT-5 a lot of additional open-source information is needed, as well as power and money.
For example, Microsoft has invested $10 billion in development at a valuation of $29 billion, and OpenAI's annual revenue is $1.3 billion.
OpenAI themselves have also invested, for example, in Arkham, a tool for on-chain analytics and visualization, most likely also for the purpose of collecting and using information.
At a recent presentation, Nvidia, the manufacturer of those very chips, unveiled a revolutionary chip for training neural networks. The Blackwell B200 was the most powerful chip in the world, capable of running 10 terabytes of data per second. It used to take 8000 chips of the previous generation H100 and 15 megawatts of energy, but now it takes 2000 B200 and only 4 megawatts. Such giants as Microsoft, Apple, Google, Amazon are planning to buy the chips to develop their further technologies.
Putting it all together in one picture, we can realize that the future is not just on the threshold, but already past it.
We can influence, test and use the technologies of the future with our own hands.
There is already a lot of money being attracted into this field, and there will be more and more startups, development of which could be influenced through cryptocurrencies.
And the most important thing is that every day artificial intelligence is improving faster and faster - technologies are developing exponentially.
Part 3: Crypto has matured technically
3.1 Venture Capital
In the previous chapter, we talked about the market narratives that drive trends in the crypto world.
But who defines those narratives?
Why do certain ideas, projects, and development vectors become relevant, while others fall into oblivion?
And who is behind the "invisible hand of the market"?
One of the key factors determining narratives and trends in the cryptocurrency realm is venture capital.
VCs play a significant role in funding and supporting startups and projects in the cryptocurrency space. Their investments help projects grow, develop and reach new heights.
And while in the past big money came to crypto from other spheres, today the money for the realization of the conceived idea is inside the Web3 itself. This transition from dependence on external funding to internal funding has significant implications for Web3:
the speed of project development increases
less bureaucracy
easier access to finance for innovators in the cryptos
In addition, this increases decentralization and sustainability of the industry. New opportunities open up for development and innovation. We can see more and more cryptocurrencies and blockchain projects popping up every day, each of them aiming to solve specific problems and challenges. This shows the maturity and diversity of the crypto industry, which continues to develop and expand despite all the challenges and obstacles.
VC's past, where it all started.
In 2009, Bitcoin saw the light of day and started getting a little attention.
In the beginning Bitcoin didn't have the same incredible growth and pumping in money, it all started after Forbes mentioned it in 2011.
The first crypto funds were founded in 2012, those were the bravest and boldest people who were able to believe in the growth of the crypto industry so early on.
In the US, the first purely cryptocurrency fund was Pantera Capital. They currently have over $5bn under management and continue to raise investors in Fund V.
Almost immediately after them, the famous a16z entered the US market with the creation of a separate fund to invest exclusively in crypto startups. Even before the creation of the first cryptocurrency fund, they managed to invest in the great US crypto exchange - Coinbase, whose first investments were received from Y Combinator - Top 1 gas pedal of the world.
If we take a look at the first 10-20 investments of a16z, almost every company became a unicorn and we are still using these solutions.
Only a small number of funds dared to run cryptocurrency initiatives so early on. Only after Bitcoin showed rapid growth, the first investments showed profits and the market size started to multiply did the mass creation of crypto funds in 2016-2017-2018 start.
At that time, Tier-1 funds were created, such as: Coinbase Ventures, Paradigm, Binance Labs, Variant, Multicoin Capital, Polychain and others.
It was during this bear phase of 2018-2019 that some of the most golden venture deals of all were made.
The golden or best venture deals started with Coinbase when it was founded by Brian Armstrong in 2012 and received its first investment from YC. They later turned into a company with a $100bn valuation on the Nasdaq listing.
Coinbase started a great narrative of investing in the creation of crypto exchanges.
Kraken, Binance, Kucoin and others came next.
Now the valuations of each of these companies are in the billions of$, with Binance at its peak valued at over $100bn.
At the same time, the best minds on the planet started building their fundamental blockchains, which also have valuations over $1bn.
Examples include XRP, Helium, Filecoin, Polkadot, and others.
Also among the golden investments of that time are, for example, Uniswap and Solana.
Market size at the time, number of funds, number of investments
Having started investing in the crypto market, funds were cautious in the first years and the volume of investments was quite small, not exceeding 1bn per year.
With the arrival of a large number of new players in 2017-2018, the volume increases dramatically up to $2bn in investments in November 2018 alone.
After that the market cooled down, needing time to gain momentum and strength after the bear cycle.
In 2020, the market had already started its bull run and the venture capital market naturally picked up after it. There were more and more investments, checks were growing, and volumes reached an unimaginable $7bn in March 2022.
The real venture capital investment, where are we now?
The year 2022 changed everything.
The record-breaking year of 2022 in terms of volume and number of venture capital investments in the crypto market was rich in investments in all known projects.
Despite the market falling and slipping into a bearish phase, the venture capital industry has been on a fast track, gaining more and more momentum.
It was a record year for VC - $7bn at peak volume in one month.
It seemed like we were growing and there would be even more investment, but 2023 had other plans.
Here the situation is again reversed, Bitcoin started its growth from the local bottom, while VC started to fade and reached the November 2020 level. These are local lows in terms of funds raised.
After January 2020, we saw a strong surge in prices, record investments in blockchain startups, and general euphoria in the market.
Crypto VC's biggest mistake in history.
This is of course going to be about FTX. The best funds didn't notice anything suspicious and poured huge money to the main antihero of crypto - Sam Bankman-Fried (founder of Alameda Research and FTX).
No one was confused by the murky ties to Alameda Research and potential conflicts of interest, just as no one was confused by FTX's suspiciously crazy growth from round to round. Lack of analytics and research into the company's financials turned hundreds of millions of investments to 0.
Paradigm lost about $170mn on FTX and FTT investments.
After what happened, the markets got not only localized price lows, but also a decline in crypto funding interest.
L2s replaced L1s.
In the last cycle, we saw a huge surge in various L1 blockchains. There was huge investment flow coming into them and that was the main narrative.
This cycle and bear market itself opened up a new reality for us - L2.
The market is transforming and adopting, replacing L1s with L2s that stand on the foundation of those very same L1s. They are faster, cheaper and more scalable.
It's a pattern, L1s were the foundation, it's time to move to the next level of technology.
Omnichain - The Pursuit of Mass Adoption.
One of the key and important narratives has been Omnichain, which involves blurring the boundaries and difficulties between networks and moving assets. This technology solves the problem of liquidity in networks, now it will be able to be evenly distributed.
Now you won't have to think and study how to move a single asset from Ethereum network to BSC network. LayerZero and Wormhole architecture will come to the rescue.
LSDfi - infinite growth and a new approach to TVL.
Probably only a lazy person hasn't heard of EigenLayer and its large ecosystem.
LSDfi - solves the problem of high entry threshold for ETH validators. The 32 ETH limit is no longer scary for anyone and thanks to LSDfi everyone will be able to contribute to ETH staking, even if it's a small one.
This technology is kind of a common pool where participants get profit depending on the contributed funds.
The main mastodon is Eigenlayer. The best have invested in this company: Polychain Capital, Coinbase Ventures, Blockchain Capital and the most serious player - a16z.
At the moment EigenLayer has over $10 billion staked, it's hard to believe, but it took them literally a year to achieve such high results.
The EigenLayer ecosystem also raises huge funds in staking and directs these funds to EigenLayer itself, thus showing high TVL values.
Airdrops.
The year 2023 was a record year for retroactivity.
It all started with Uniswap and perhaps it was Paradigm that created this standard and approach to the marketing side of startup development.
You can't think of a better strategy than incentivizing users with possible rewards and financial incentives.
This is a very convenient position, you don't promise anything in particular, you get 10 times more activity, you get virality and cool traction, which is so necessary for new rounds.
This marketing approach benefits all parties:
And users who want to make money from it
And the projects that get better performance and relevance from it
However, in this case it is very important how the project builds the go to market, how the drop criteria are set and how many users will get it.
That's how the question is answered:
Will users love or hate the project?
The best example is Arbitrum: perfect output, the team is happy, the users are even more happy - everybody wins!
To look at this topic from a different perspective, we spoke with Product Lead Argent, the first wallet on Starknet:
1. Nowadays, a lot of users are using one wallet or another in the hope of getting a drop. Do the creators of the product have problems with this, or is it on the contrary a positive factor?
“Philosophically, an airdrop is a mechanism for rewarding early and passionate users of the ecosystem. In that sense, a well-intentioned airdrop can bring lots of good genuine users, which is great for builders to improve the products. There are of course lots of bots, which I think we can all agree that is a negative factor in crypto today. It distracts from the focus on developing genuine, innovative use cases which is much needed in the crypto space.”
More and more different blockchains, DApps and protocols are being released every day. To what point will this trend continue? Can we envision a situation where the perfect blockchain, the perfect wallet, etc. will be created?
“Innovation naturally leads to an increase in varied technologies/products, with each excelling in different aspects. Perhaps we’ll see even more of this trend maturing with L3s. However, in line with the Web3 ethos, I do hope that our industry will foster greater composability, interoperability, and standards to serve as a foundation for future innovations. So yes, I think a perfect wallet is possible but there might be a few!"
Pointonomics - empty promises?
An improvement on retrodrop incentivization has been pointonomics, where the project directly hints at rewards for earned points. It would seem that here you are, shown how many points you will definitely be rewarded with something, and you will earn.
But many people miss a very important nuance, conversion is the biggest issue with such projects. The team can decide at any time what Point/Token conversion rate the project will have.
Thereby further incentivizing people to use the platforms.
After all, they will!
Nowadays, literally every project promises you a reward, but you will find out what it will be at the very end.
VC hall of fame
The venture capital industry has undergone a lot of changes, serious players have been added and most eyes are on certain funds.
Sequoia Capital
Sequoia is a Legendary fund that has invested in Apple, LinkedIn, PayPal, Reddit, WhatsApp, Zoom and others. They are the mastodons of the venture capital game, their work is calibrated to the highest competition selection, getting an investment from them = winning the startup lottery.
Andreessen Horowitz (a16z)
a16z - Just like Sequoia, has a huge investment experience before crypto markets. All these years they have been building the best brand among VCs, literally everyone knows them and wants to be their portfolio company. They have connections everywhere, partnerships with all the TIER-1 players in crypto and global venture capital. The most important thing in their investment is not money, but what they add apart from it: partnerships, listings, marketing and the best brains in the world.
Paradigm
Paradigm is a sports car in the crypto venture world. They are young (founded in 2018) but successful and incredibly strong. They are synonymous with the word VIRALITY, recent example Blast. The fund founders are incredibly experienced, Matt Huang is a former Sequoia cap. partner and Fred Esam is a Coinbase co-founder.
Coinbase Ventures
Coinbase Ventures is the venture capital arm of the Coinbase exchange. They are the most active fund in the crypto industry by number of investments. If you want to grow in the US, then investing from Coinbase Ventures is one of the best options, as you will immediately have open roads all over America. A huge plus to everything is the potential listing on the Coinbase exchange, which is now Top 2 in crypto.
Polychain Capital
I have not seen a greater concentration of quality Seed round investments than Polychain. The way they spot unicorns at such an early stage is impressive, and the track record is one of the best in the market. They have made a lot of money, however they will make even more. Their best projects can be listed for a long time: dYdX, Maker, Starknet, Mina, Manta, Compound, Avalanche and others.
Multicoin Capital
Multicoin Capital has become the most profitable fund ever thanks to their investments in The Graph, Helium and Solana. They have very serious technical expertise and emphasize the top 1% of projects, cutting off and neglecting a bunch of "Cool" projects too.
Binance Labs
I guess Binance needs no introduction, so Binance Labs is their venture capital arm that invests in all areas of the crypto market. They also run the Binance SVB accelerator programs to increase their impact and investment efficiency. There are already 7 cohorts going on right now.
Hack VC
Hack VC are pioneers in the Web3 world, investing with a visionary approach and enthusiasm. Founders Alex Pack and Ed Roman, veterans of the crypto industry, created a fund that not only supports projects but also actively participates in their development through hack.labs() and hack.summit(). These initiatives help developers in the early stages, providing liquidity and access to a global network of hackers and developers. Hack VC invests in the future, supporting revolutionary projects such as Sui, EigenLayer, and Coinlist. They set trends by investing in the boldest and most promising ideas.
dao5
dao5 is a fund that lives and breathes decentralization. Specializing in DAO and Web3 projects, they support game-changing ideas in the cryptocurrency world. The founders, with deep market understanding and a passion for innovation, do everything possible to make their projects leaders. dao5's portfolio includes projects such as Berachain and Phaver. dao5 not only invests but helps projects grow and reach new heights, promoting decentralized ecosystems and fostering the growth of Web3.
3.2 Comparison of crypto development with the Internet
The speed of crypto technology development is simply incredible. If we draw an analogy with the development of the internet, we can argue that the pace of cryptocurrency development today is far outpacing the pace that characterized the internet in its early stages.
The development of the internet and cryptocurrencies have amazing parallels, as both are catalysts of global change that are reformatting our interconnections and interactions with the world.
The internet has opened the doors to the free exchange of information and ideas, transformed the face of business and strengthened our communications.
Cryptocurrencies, in turn, represent the evolution of financial technology, providing a fast, secure and transparent transfer of value, freeing us from the boundaries and limitations of traditional financial systems.
Both are global phenomena, ignoring national boundaries and setting new standards for the exchange of information and value.
They allow freedom of expression and action, overcoming barriers that may have previously seemed insurmountable.
However, like the internet, cryptocurrencies come with certain risks, such as market volatility, instability and lack of regulation. Despite this, both technologies remain drivers of change, improving and changing the way we view the world.
It is interesting to draw a parallel between cryptocurrencies and the S&P 500.
3.3 DeFi VS Banks
DeFi is one of the key trends in crypto. By some estimates, it is ahead of traditional banking systems by as much as 30 years. DeFi's decentralized nature allows it to bypass the boundaries and limitations of classic financial institutions and offer services that were previously unavailable.
This means that DeFi is already offering solutions that traditional banks will only be able to offer in a few decades.
We put the question to Vlad, Co-Founder of Synonym Finance.
Synonym Finance breaks new boundaries by creating a universal money market to maximize efficiency by combining all available liquidity into one single entity. Unlike previous cross-chain technologies that focus on bridging, Synonym has been used for a different purpose. It is a lending protocol that can be applied to any network and any asset type.
Synonym Finance's expertise in this area gives us the opportunity to truly appreciate DeFi's current level of development.
◦ Is it possible to envision a situation in the near future where lending in DeFi will be more in demand than lending in the classical banking sector?
"This is a really interesting question, but it is important to understand what we mean by lending in the classical banking sector. For example, if we talk about global consumer lending, as indicated in the Yahoo Finance article, the valuation of this industry is about $11 billion. Personally, I think this is too low an estimate, given that only the retail segment is taken into account. On the other hand, the commercial lending market is valued in the tens of trillions of dollars.
As for the DeFi lending market, it is currently estimated to be up to $15 billion, where the leader is AAVE with a TVL of about $10 billion. Will we be able to exceed the TVL of commercial lending in the classic banking sector? Even if we remove the very important aspect of regulation, which is boring to even talk about, it is hard to believe.
However, with the emergence of players like Blackrock and integration of many corporations into cryptocurrency, as well as the trends leaning to RWA, the classic banking sector might start to borrow some innovations from the DeFi market. It's trite to say what DeFi is built on - trust the code, not the person/credit system/bank/etc. I trust AAVE much more than the banks. I know the interest rate, I know what I earn, how much I pay on my loan and so on. Why don't some innovative fin-techs solve this? Assuming of course everything goes well with regulation.
Of course, DeFi doesn't have the uncollateralized loans that reign in the world of finance (you can borrow without any deposit, against a credit rating), but maybe our industry will have that too."
AMM
Automated Market Mechanisms (AMMs) are one of the most breakthrough innovations in DeFi that were absent in the Web2 era. AMMs completely change the approach to cryptocurrency trading by allowing users to trade directly with a smart contract, rather than through intermediaries as was the case in the Web2 era. This provides liquidity, making the trading process more efficient and transparent.
We talked about DeFi with the founder of Redacted Finance:
The DeFi field is rapidly developing, with more and more interesting solutions in this area appearing every day. What technological innovations, in your opinion, can dramatically change the DeFi landscape in the near future?
“Defi is still new, and what it lacks the most is maturity; in applications and security. Stablecoins are still the number one inovation till this day, since it tethers the space to traditional finance via the dollar. What could change in the coming years is a more digital centric products, that are centered around pure crypto assets like BTC and ETH. So i think projects that are similar to RAI could see a lot more addoption as they trully offer finance that is decentralized and not connected to governments.”
How do you give away access to that kind of yield to a mass retail investor? What are your plans or what are the solutions in the market? Is it even necessary?
“Users need a safe form of yield, and smart contracts that can offer that will win. Over time safe smart contracts that can withstand hack risks can be productized to users. We are creating yield venues on ethereum then packaging it to users in their prefered form, ie fund structures or onchain.”
3.4 Web 2.5
One of the new trends is Consumer Apps - applications for consumers who use cryptocurrencies on the backend.
The key point is that users don't even realize it.
They just use convenient and functional apps without noticing how crypto technology is creeping into their daily lives.
Problems
However, despite all the prospects, there are also problems. One of them is the issue of privacy. In a world where all data is open and accessible, it is important to guarantee the protection of users' personal information. This is one of the challenges that the crypto industry will have to face in the future.
We discussed these challenges with the Co-founder of EthSign, who provided insights on the intersection of legal documentation and Web3 technologies. He highlighted the importance of public verifiability in the blockchain space.
EthSign is an innovative platform that uses blockchain technology to create digital contracts with a high degree of transparency and verifiability. The platform enables the signing and verification of documents in a public blockchain network while ensuring data confidentiality and security. EthSign works to extend the concept of public verifiability to not only transactions but also other digital data such as identity, ownership, certificates, and social connections.
"Sounds complicated but I think blockchain is all about public verifiability. Blockchain basically makes transactions publicly verifiable; EthSign makes digital contracts publicly verifiable; Sign Protocol is created to extend this level of verifiability to all the other types of digital information, like identity, ownership, certificate, social connections.
With more attestations onchain verifiable, we are having more resources to build onchain, say credit lending, RWA, anti-sybil attack, social graph, open banking-onchain."
These insights highlight the importance of ensuring privacy while maintaining the benefits of public verifiability that blockchain technology offers. The challenge lies in balancing transparency with confidentiality. Public verifiability is necessary for trust and accountability, allowing anyone to verify transactions and contracts. However, without robust privacy protections, sensitive information could be exposed, leading to potential misuse or data breaches.
EthSign's approach demonstrates how digital contracts and various attestations can be made publicly verifiable without compromising privacy. By extending verification to identity, ownership, certificates, and social connections, blockchain technology can facilitate numerous applications, from credit lending to open banking. This dual focus on transparency and privacy is crucial for the continued growth and adoption of Web3 technologies.
Another obstacle to cryptocurrencies is the issue of regulation. Many countries are still undecided about their attitude towards cryptocurrencies, and this creates some uncertainty. In this regard, one of the main challenges for the crypto industry will be to find a balance between innovative technologies and regulatory requirements.
The solution is Web 2.5
Nevertheless, the trend of crypto technology development is very clear - we are moving towards Web2.5.
This is a world where crypto technologies become an integral part of everyone's life, and where the user does not have to understand how the technology works - the main thing is that it works and solves their problems.
In today's world, leading global companies are actively exploring the opportunities that Web3 technology offers.
From 2021, there is a significant increase in the use of blockchain technology and cryptocurrency in the retail industry. Big brands focused on customer expansion, retention and engagement are actively looking for ways to leverage Web3 technologies.
They are looking to increase audience engagement, expand their community and capitalize on their intellectual property.
Some of these brands have shown incredible flexibility and determination in achieving their goals, successfully overcoming challenges and looking for ways to integrate decentralized technologies into existing Web2 solutions.
They have successfully combined the benefits of Web3 with proven Web2 development models:
Emerging technologies
Digital intellectual property
Composability
Active communities
The result is what we call Web2.5.
This is a set of solutions that allow users to interact with the Web2 infrastructure using Web3 tools.
Centralized exchanges, NFT markets, and custodial wallets illustrate this concept perfectly.
One of the most successful Web2.5 case studies can be considered Pudgy Penguins.
Pudgy Penguins is a digital art project based on blockchain technology. It is based on the concept of NFTs, which are unique digital objects, in this case penguins.
What also makes the Pudgy Penguins project unique is that it extends its presence beyond the virtual world. NFT owners can get physical copies of their penguins in the form of toys or other merchandise. This allows the project to integrate into the real world, creating additional value for users and extending the ability to interact with the Web2 infrastructure using Web3 tools.
In order to explore the prospects of the project's development in more detail, we spoke to the CEO of Pudgy Penguins, Luca Netz:
You have managed to make a huge impact on the Web3 segment. A lot of people have started to pay more attention to IP, to focus on it. What can you say about the future of Pudgy Penguins? How do you plan to develop the brand further?
“We want to grow Pudgy Penguins to be the mascot for crypto and ultimately a brand that 100s of millions of people know and love. To develop the brand further, we’re going to be scaling our retail distribution, content, and partnerships. We have some of the biggest breakthrough partnerships that crypto has ever seen coming this year.”
The BTC ecosystem has started to gain huge momentum, many people are betting on it. What do you think about the future of ETH NFT? What are your thoughts on the BTC direction?
“I’m a huge fan of Bitcoin and the Bitcoin ecosystem, however, I think ETH NFTs will always be the crème de la crème of the NFT ecosystem, and honestly I don’t even like categorizing NFTs from ETH to BTC. To me, they’re all just NFTs. Regardless, I love to see what people are doing over there and have personally been a fan of ZK Shark, Udi, and Rocktoshi and everything they’ve been working on.”
If used correctly, Web2.5 technology can be extremely effective in enabling companies to enhance their brand, enter unexplored markets, expand their community, explore new avenues, and attract a new generation of users.
Web2.5 is a world where cryptotechnologies and traditional technologies coexist and complement each other.
It is a world where users can use services without thinking about how they work.
It is a world where convenience and functionality come first.
3.5 Call-To-Action
Crypto Technology is no longer a spaceship for a select few - it has become like a Lego constructor, simple and modular.
The ecosystems around various crypto projects are like powerful winds under the wings of founders and developers, supporting their desire to create a real world of innovation.
But remember, time is our most precious resource and there is no waiting for it.
The time to build your projects and stand at the front of the wave of technological advancement is now.
No one promises golden mountains, but the maturity of crypto came so quickly that many of us haven't even noticed this transition.
While in 2017 a powerful cryptocurrency market was just a dream, in 2021 more of a hype, today we see a mature market with real value.
Developers in the Web3 world can get rewards that are many times higher than what can be obtained in the Web2 world. It's like the opening of a new continent for those who are willing to invest their skills and time in the development and application of crypto technology.
The opportunity to participate in the creation of a new technological future is right here, right under your nose.
Your knowledge, skills and enthusiasm can be the key to opening new horizons in the world of crypto technology.
But remember, the key is not just to participate, but to actively and deeply immerse yourself in this field.
So don't miss your chance to get yours and get involved in the rhythm of crypto today!
Conclusion
Vitalik Buterin began his career in the blockchain industry as an editor at Bitcoin Magazine.
Andreessen Horowitz (a16z) can be considered a media company monetizing through venture investments, with the target audience of their content being founders.
What unites these two examples is high-quality information and the drive to explore new things.
Those who have reached this text do not need additional motivation or further explanation of the article's essence.
The world of cryptocurrencies is fascinating and offers great opportunities. One can earn from "pictures and clicks on the internet," but it's possible to go further and follow fundamental narratives, and at some point, there is a chance to become a player who creates and defines them.
The world is changing, and in the next few years, we won't notice how cryptocurrency will become more than just a part of everyday life. The technologies around us will grow exponentially, changing the world around us.
Examples like Apple, Microsoft, and Nvidia perfectly reflect that innovations can live and grow long, transforming our reality.
For us, it is a great privilege to become part of this world and open doors to eager eyes.
Always yours,
@cryptocholy
u crazy man LFg
Thanks a lot